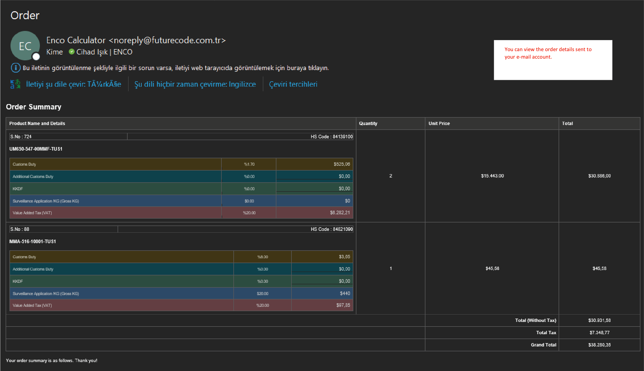
Dear Collegues, As we continue our journey towards optimizing our processes, I'm thrilled to announce that we've successfully completed the simulation tool. This innovative platform is designed to replicate the ease and familiarity of online shopping, providing an intuitive experience while navigating the intricacies of our logistics. In the following sections, you'll find a series of screen captures that serve as a simple yet comprehensive guide, illustrating how the simulation operates and decoding the resulting outputs. As we delve into the details, please keep an eye out for key pointers that underscore essential facets of the simulation. Your insights, questions, or recommendations would be invaluable as we refine this tool further. Additionally, I'd like to draw your attention to a particular detail in our calculations. You might encounter some products where all the rates are displayed as "0". This discrepancy arises due to the absence of weight ("KG") information for these specific items. To ensure the simulator operates flawlessly, it's essential to populate those rows missing weight data. Once we have a comprehensive dataset inclusive of all the weight details, the simulator will provide us with the most accurate and insightful results.